Booking Management
Overview
The Booking Management module of EcoSystem enables users to capture Test Environment (or more accurately “Environment Instance “) demand, supporting early contention analysis, ongoing analysis and ultimately shifting planning & coordination left to ensure operation.

Out of box Booking management module captures the Environment Instance demand in 3 categories:
-
Code Change – Environment Instances which a project requires in an environment to do code level changes.
-
Config Changes - Environment Instances which a project requires in an environment to do configuration level changes.
-
Regression - Environment Instances which a project requires in an environment for testing only.
Managing Bookings
Adding a new booking
In this section we’ll go through the first step of adding a new booking. This can be done via the “Booking Form”.
Navigate to Project > Booking Management > Management > Booking Form

This table lists the key features to be entered in the booking form:
| Feature | Description |
|---|---|
| Project Name | Project for which the booking is being requested. |
| Subtype | Phase of Testing or Booking Sub Type. |
| Environment | Environment for which booking is being requested. |
| Date & time range | Start and End Date of Booking. On choosing a slot-based option, date slots can be selected for booking. |
| Code Change | Environment Instances on which code changes are happening. |
| Config Change | Environment Instances on which config changes are happening. |
| Regression | Environment Instances which are being used by booking for regression. |
| Description | Description of the booking. |
| Open Booking Service Requests (Optional) | Existing service requests for which this booking is being created. If a service request is selected, it can be automatically closed when this booking is added. |
| Add Project | Add project option allows a user to quickly add a new project if not available in the dropdown. |
| Environment Instance Contention | This widget provides a contention view, showing booking details of projects using the same Environment Instances, with colors indicating the current state of booking. |
| Project Booking View | Shows the current bookings the project has made along with booked components. |
On clicking submit a new booking will be created and email notification (if enabled) will be sent to assigned to user group.
Manage Bookings
All the bookings in the platform can be managed by “Manage Bookings”. This can be accessed via Project > Booking Management > Management > Manage Bookings
There are 4 tiles on the top of this report which shows the totals as per different categories. You can select the object you want to display in the grid by clicking List icon on the corresponding object tile.
-
Open Bookings – Shows all bookings in the platform which are in “Submitted”, “Confirmed” or “Unconfirmed” status.
-
Booking Confirmation Overdue – Shows all bookings which are in “Submitted” or “Unconfirmed” status and start date is less than current date.
-
All Bookings – Shows all bookings in the platform.
-
Closed Bookings – Shows all bookings which are in “Completed” or “Cancelled” status.

This will open the “Quick Editor” popup to add a new booking.

This table lists the key properties to be entered in the booking editor:
| Property | Description |
|---|---|
| Summary | Short Summary/Title of booking. |
| Type | Type of the booking. |
| Status | Status of the booking |
| Start Timestamp | Start Date of the booking. |
| End Timestamp | End Date of the booking. |
| Project | Project for which this booking is being added. |
| Assigned To | User Group(s) whom this ticket would be assigned to for action and have permissions to modify this event. |
| (This is automatically connected to your Default Test Environment Management User Group as configured by your Admin.) |
“Others” tab can be used to provide additional information.
Once finished adding/editing you can click the Green Submit button to Save and Submit the object or cancel to undo/lose any changes.
Booking Approval Queue
Booking Approval Queue provides the list of all the Environment Instances & Infrastructure Components which are unconfirmed and require approval. The individual object owners can use this queue to approve their respective items. Once all the objects in a booking are approved, the booking status is automatically changed to Confirmed.
This module can be accessed via Project > Booking Management > Management > Booking Approval Queue

There are 3 tiles on the top of this report which shows the totals as per different categories. You can select the object you want to display in the grid by clicking List icon on the corresponding object tile.
-
Unconfirmed Environment Instances (Upcoming Bookings) – Shows all Environment Instances in bookings which are in unconfirmed status.
-
Unconfirmed Infrastructure Components(Upcoming Bookings) – Shows all Infrastructure Components in bookings which are in unconfirmed status.
-
Unconfirmed Bookings (Upcoming Bookings) – Shows all bookings which are in unconfirmed status.
To help users manage and review each item effectively, the grid includes interactive buttons on the left:-
- View Button – Clicking the View button opens a detailed Resource Contention window. This view helps you visualize the booking timeline against other concurrent bookings on the same environment or component.

- Action Button – Offers quick actions to Confirm, Reject, or Cancel the specific object within the booking.

Booking Management Dashboard & Reports
In this section we’ll go through the various Booking Management Dashboard and Reports.
Dashboard & Reports
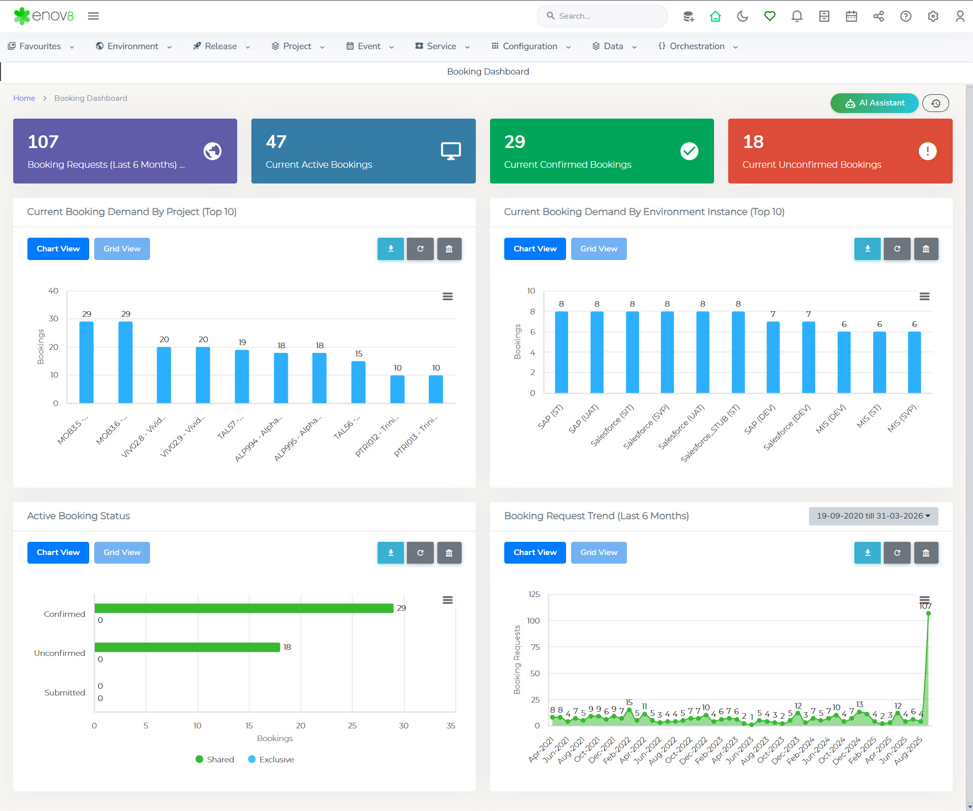
The Booking Dashboard provides a high-level view of all the active bookings.
To View, navigate to Project > Booking Management > Home > Booking Dashboard

There are 4 widgets available on this dashboard for booking insights.
Current Booking Demand by Project (Top 10) – Chart/Grid View showing top 10 projects with max number of active bookings.
Current Booking Demand by Environment Instance (Top 10) – Chart/Grid View showing top 10 Environment Instances in demand as per current active bookings.
Active Booking Status – Chart/Grid view of status of different active bookings.
Booking Request Trend (Last 6 months) – Chart/Grid view of trend of number of booking requests each month.
Booking Activity
The Booking Activity view within the Enov8 platform is designed to facilitate users in overseeing and managing a range of activities pertinent to booking management, providing a centralized and detailed overview of booking statuses.
Accessing the Booking Activity View
To view this report, please follow these steps:
- Go to Project > Booking Management.
- Click on Reports.
- Select Booking Activity.

Features of the Booking Activity View
-
View Selection: At the top of the report, two tiles are present, each corresponding to a specific booking status. You can click on these tiles to filter and display bookings based on their status in the grid view below.
-
Confirmed Bookings: This tile displays all bookings that have been confirmed, allowing users to quickly identify and manage these reservations.
-
Unconfirmed Bookings: This tile shows all bookings that are yet to be confirmed, helping users to track and address these pending statuses.
-
By providing a clear and actionable overview of confirmed and unconfirmed bookings, the Booking Activity view aids users in efficiently managing and coordinating booking-related tasks, ensuring that all reservations are monitored and processed effectively.
Booking Insights
The Booking Insight report in the Enov8 platform offers a comprehensive analysis of specific bookings, highlighting potential conflicts with other bookings and environment events, thus facilitating informed decision-making and effective booking management.
Accessing the Booking Insight Report
To view this detailed report, follow these steps:
- Navigate to Project > Booking Management.
- Select Reports.
- Choose Booking Insights.

Features of the Booking Insight Report
The report is equipped with three key widgets, each providing crucial information about the bookings and their potential conflicts:
-
Environment Instances: This widget displays a list of all environment instances associated with the booking, offering a clear view of the resources being utilized.
-
Open Booking in Contention: Here, you'll find a list of all other bookings that are in contention with the selected booking. This information is vital for resolving conflicts and optimizing resource allocation.
-
Open Events in Contention: This widget shows all environment events that are in contention with the environment instances involved in the selected booking, helping users to identify and address potential scheduling conflicts.
By providing these insights, the Booking Insight report aids users in navigating the complexities of booking management, ensuring that conflicts are identified and addressed promptly to maintain smooth operational flow.
Release Bookings
The Release Bookings report in the Enov8 platform offers a Gantt chart and table view of projects and bookings associated with a selected release, providing a visual and detailed perspective on scheduling and resource allocation.
Accessing the Release Bookings Report
To access this insightful report, follow these instructions:
- Navigate to Project > Booking Management.
- Click on Reports.
- Select Release Bookings.

Features of the Release Bookings Report
-
Gantt Style View: This view presents a timeline-based visualization of the bookings and projects, enabling users to easily comprehend the duration and overlap of different bookings related to the release.
-
Table View: For those who prefer a more traditional, list-based representation, the table view offers a detailed breakdown of the bookings and projects, including their respective time frames and other relevant details.
-
Date Range Filtering: The report allows users to filter the displayed bookings and projects based on a specific date range, enhancing the focus on the most relevant time periods for analysis.
This report is particularly useful for project managers and team members involved in release planning and execution, as it provides a comprehensive overview of all associated bookings, facilitating efficient resource management and scheduling adjustments as necessary.
Project Bookings
The "Project Booking" report in the Enov8 platform delivers a detailed Gantt chart and table view of bookings associated with a specific project, enabling users to gain a comprehensive understanding of project-specific bookings and their timelines.
Accessing the Project Booking Report
To access this report, please follow these steps:
- Navigate to Project > Booking Management.
- Click on Reports.
- Select Project Bookings.

Features of the Project Booking Report
-
Gantt Style View: Offers a visual representation of the bookings related to the project, displayed along a timeline. This view helps in understanding the scheduling and duration of each booking in relation to the project timeline.
-
Table View: Provides a detailed, list-based overview of the bookings, including their time frames and other pertinent details, for those who prefer a straightforward, textual representation.
-
Filtering Options: The report can be refined by selecting a specific project and a date range, allowing users to focus on the most relevant booking information for their needs.
This report is particularly valuable for project managers and planners, offering a clear visualization of all bookings related to a project, assisting in effective resource management, scheduling, and planning.
Environment Bookings
The "Environment Booking" report in the Enov8 platform provides a detailed Gantt chart and table view of bookings for a selected environment group, offering a comprehensive overview that facilitates effective management and scheduling of environment resources.
Accessing the Environment Booking Report
To view this report, please follow the steps below:
- Navigate to Project > Booking Management.
- Click on Reports.
- Select Environment Bookings.

Features of the Environment Booking Report
-
Gantt Style View: This offers a visual timeline of the bookings within the selected environment group, illustrating the duration and overlap of various bookings, which aids in identifying potential scheduling conflicts and optimizing resource utilization.
-
Table View: For users who prefer a list-based format, the table view provides detailed information on each booking, including the start and end times, as well as other relevant details, facilitating a comprehensive understanding of the bookings in the selected environment.
-
Filtering Options: The report allows for granular filtering based on the system, environment group, and date range. This flexibility enables users to tailor the view to their specific requirements, focusing on the most pertinent booking information.
This report is invaluable for environment managers and IT teams, as it provides a clear and actionable view of the environment bookings, assisting in strategic planning and operational efficiency.
System Bookings
The "System Booking" report within the Enov8 platform offers a Gantt chart view for tracking and managing bookings for a specific system, providing a clear visual representation of bookings over time.
Accessing the System Booking Report
To view this report, please follow these instructions:
- Navigate to Project > Booking Management.
- Click on Reports.
- Select System Bookings.

Features of the System Booking Report
-
Gantt Style View: This view displays a timeline-based representation of bookings for the selected system, illustrating the booking durations and their overlaps, which is crucial for identifying potential conflicts and optimizing resource allocation.
-
Filtering Options: Users can refine the displayed data by selecting a specific system or environment instance and a date range. This allows for focused analysis on the relevant bookings, facilitating better resource management and planning.
This report is particularly beneficial for system administrators and project managers who need to oversee and coordinate system-specific bookings, ensuring that resources are efficiently allocated and utilized without overbooking or conflicts.
Component Bookings
The "Component Booking" report in the Enov8 platform offers a comprehensive overview of bookings across different component types, presented in both Gantt chart and table formats, enabling users to effectively manage and visualize component allocations over time.
Accessing the Component Booking Report
To access this report, follow these steps:
- Navigate to Project > Booking Management.
- Click on Reports.
- Select Component Bookings.

Features of the Component Booking Report
-
Gantt Style View: This provides a visual representation of the booking timeline for various components, showing how different bookings overlap and interact over time, which is essential for identifying scheduling conflicts and optimizing resource usage.
-
Table View: For users who prefer a textual representation, the table view offers detailed information on each booking, including the component types, booking durations, and other relevant details, providing a comprehensive overview of component bookings.
-
Filtering Options: The report includes filtering capabilities that allow users to narrow down the bookings displayed based on a selected date range. This feature helps in focusing on bookings within a specific timeframe, facilitating more targeted analysis and planning.
This report is invaluable for those managing component resources, offering insights into how components are booked and utilized, assisting in effective scheduling, and ensuring optimal use of resources.
Booking Queue
The Booking Queue report in the Enov8 platform delivers a heat map view, offering a vivid and intuitive representation of the status of bookings or Environment Instances for a selected release. This visualization facilitates quick comprehension of the booking statuses across different projects and timeframes.
Accessing the Booking Queue Report
To view this report, follow these steps:
- Navigate to Project > Booking Management.
- Click on Reports.
- Select Bookings Queue.

Features of the Booking Queue Report
-
Heat Map View: This view provides a color-coded representation of the booking statuses – Submitted, Unconfirmed, and Confirmed. The heat map allows users to quickly identify the status of various bookings at a glance, enhancing the understanding of the booking landscape.
-
Filtering Options: The report can be filtered based on a specific project and a selected date range, allowing users to focus on the most relevant bookings for their needs.
-
Color Representation: Each color in the heat map corresponds to a different booking status, providing a clear and immediate visual cue about the booking's current state:
- Submitted: Indicates bookings that have been submitted but not yet processed.
- Unconfirmed: Represents bookings that are awaiting confirmation.
- Confirmed: Shows bookings that have been confirmed and are locked in.
This report is particularly useful for project managers, booking coordinators, and other stakeholders involved in the management of environment instances and resources, enabling them to quickly assess and respond to the booking needs and statuses within their projects.
Instance Usage
The "Instance Usage" report in the Enov8 platform is designed to offer insights into the demand and utilization rates of Environment Instances within a selected timeframe. This report aids users in identifying underused or highly demanded environment instances, facilitating optimal resource allocation and management.
Accessing the Instance Usage Report
To access this report, follow these steps:
- Go to Project > Booking Management.
- Click on Reports.
- Select Instance Usage.

Features of the Instance Usage Report
The report provides a comprehensive overview of how environment instances are being utilized, enabling users to:
-
Assess Demand: Understand the usage patterns and demand levels for each Environment Instance, helping to identify instances that are frequently used, underused, or potentially overbooked.
-
Optimize Resources: By identifying the usage trends, users can make informed decisions about resource allocation, potentially reallocating underutilized resources or addressing high-demand areas to improve efficiency and productivity.
-
Strategic Planning: The insights gained from the report can assist in strategic planning, ensuring that Environment Instances are utilized effectively and aligned with organizational needs and priorities.
This report is invaluable for IT managers, environment coordinators, and other stakeholders who are responsible for managing and optimizing IT resources, offering them a clear view of usage patterns and enabling better decision-making regarding environment instance allocation and management.
Booking View
The "Booking View" report within the Enov8 platform presents booking information in a tabular format, enabling users to scrutinize booking details within a specified timeframe. This report is augmented with additional filters to refine and tailor the data presentation to the user's specific requirements.
Accessing the Booking View Report
To access this detailed report, please follow the steps below:
- Navigate to Project > Booking Management.
- Click on Reports.
- Select Booking View.

Features of the Booking View Report
-
Tabular Data Presentation: The report displays booking information in a table, providing a clear and structured view of the data. This format allows users to easily read and understand the specifics of each booking, including dates, times, and other pertinent details.
-
Time Range Selection: Users can specify the time range for which they want to view booking data, enabling them to focus on bookings within a particular period.
-
Additional Filters: The report offers various filters that users can apply to narrow down the data. These filters might include parameters like environment instance, project, status, and more, allowing for a customized and focused analysis of booking data.
This report is particularly useful for users needing to analyze and manage bookings systematically, offering a detailed and customizable view that supports informed decision-making and effective booking management.
Utilization Dashboard
The "Utilization Dashboard" within the Enov8 platform offers an executive overview, showcasing the duration for which resources remain idle within a chosen timeframe, alongside the potential cost savings that could be achieved through optimized utilization. This dashboard is instrumental for understanding resource efficiency and identifying opportunities for cost reduction.
Accessing the Utilization Dashboard
To view this insightful dashboard, follow these directions:
- Navigate to Project > Booking Management.
- Click on Reports.
- Select Utilization Dashboard.

Features of the Utilization Dashboard
The Utilization Dashboard provides critical insights into resource management, including:
-
Idle Time Analysis: It highlights the total time that resources have been idle, offering insights into potential inefficiencies or underutilization within the selected timeframe.
-
Cost Savings Opportunities: The dashboard calculates the idle cost, indicating the amount of expenditure that could potentially be avoided or saved if resources were utilized more effectively.
-
Optimization Suggestions: By identifying patterns of underutilization, the dashboard can guide decision-makers in reallocating or optimizing resource usage, thereby enhancing operational efficiency and cost-effectiveness.
This dashboard serves as a valuable tool for executives and resource managers, offering a clear perspective on resource utilization and financial implications, thereby facilitating strategic decisions aimed at improving resource efficiency and reducing unnecessary costs.